对于商业场所、文旅景区、酒店写字楼、特色综合体等商业项目来说,客流量是其核心经营元素,这个核心,从未改变。
人太多了、人太少了,都是大问题,商业营收效率和安全纳客能力,两者需要平衡,并在平衡中让效益最大化。客流数据作为商业项目的另一种形式的“资产”,是能否良好运营的关键,而利用现代手段对“资产”的精准画像,不仅可以帮助商业项目合理调整业态,更能让运营方以数据为基础做出科学管理决策,提高运营能效。
一直以来,精确的客流数据是商业项目运营的必要手段,然而统计数据并不等于数据有效,因此在数字化运营过程中,还需要数据收集、数据整合、数据分析、数据应用、数据反馈等几个阶段,即深度的客户洞察能力,是运营策略制定和管理方式创新的关键,让决策有据可依。
客群分析作为一项重要的市场研究手段,能够为大型商业项目的综合管理和运营决策提供准确实时的数据参考,而基于客群分析的用户深挖和体验升级,可以将隐形的商业潜能提前转化为现实收益,提高运营方的核心竞争力,使其在激烈的市场竞争中保持持续领先。
为了做好“数人头”这件事情,助力实体商业快速精准的掌握客流数据及客户画像,艾欧科技自主创新研发了一套数字化管理工具——智慧云识客平台。
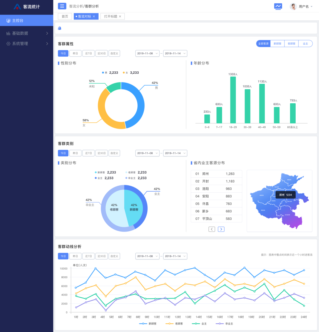
|效果图|
智慧云识客平台是AI人脸识别技术的现实应用,基于AI摄像头和大数据分析等技术,通过人脸识别设备捕捉人脸图像,分析人脸信息,结合人物体态、表情、行为等,精准分析客群流向、客群属性特征并形成客群画像。
智慧云识客平台集客流统计、客流监测、客群分析等多种功能于一体,通过为商业场所搭建大数据平台,增强实时监控水平,更全面、及时的洞察客流情况,进行数据的收集、分析、追踪、回溯,全面提升实体商业的服务水平。
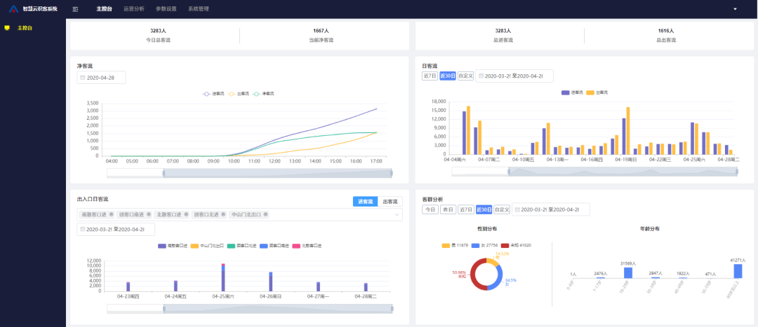
智慧云识客平台由AI摄像机、云端大数据平台构成的客流分析解决方案作为有效的管理工具,非接触式的统计方式,实时对客流进行监测;系统能提供实时客流数据,总客流,净客流及场内滞留人数,区域客流,楼层客流,各时段客流人数,新老客户占比,历史客流等数据,并以图表的形式直观展示。
|示意图|
在商业场所的应用中,智慧云识客平台能分析客群的年龄分布、性别比例、顾客来源地、到访时段偏好、停留时长、到访频次、品牌偏好,以及消费者行为分析等多维信息;还能关联场内场景或者品牌生态圈,根据项目属性设置条件,生成多种可视化数据分析报表,帮助经营者评估管理措施实施、精准促销、业态结构组合与运营管理等带来的实际效果,进一步提高经营能效。
数据本身是不直接产生价值的,要结合管理系统的分析、解读,以及合理的运用才能真正发挥作用。智慧云识客平台拥有成熟而完备的后台管理系统+维度多样的表单呈现,系统具有自动分析能力,能将客流数据做出合理有效的统计划分,并生成可视化图表,满足多样化的商业需求。同时,它还是一个多级分化的管理平台,可应用于集团企业,用“上层统一,项目分级”的管理方式,洞悉多业态数据。它还能支持同一个项目不同门店商家,分级查看单个商家或区域的客流数据、客群分析等,通过获取精准的客群分析数据,实现客户的精细化管理和科学的运营决策。
|示意图|
智慧云识客平台是一个针对购物中心、文旅、社区、楼宇、连锁门店等全业态、全场景营销需求建构的大数据技术服务平台,艾欧科技基于大数据处理及可视化开发,用人脸识别技术实现360°顾客面部实时特征点的识别、检测、跟踪以及跨场景、跨设备、跨时间的顾客连续行为关联,实现对客群的全方位感知和追踪管理。通过数据重构和多维度建模,实现客流监控、客流转化、辅助营销等多种可视化应用。
在建业+大服务体系下,建业已经在建业电影小镇及建业凯旋广场等多个项目进行数智化平台搭建,通过对不同项目不同场景下的客流统计,顾客识别,客行分析,客流影响因素等多维综合分析,为项目提供客群洞察,助力项目数智化管理,让流量产生效益。
基于庞大的建业业主的数据资源优势,在搭建数据平台时,可连接建业用户数据库,打通不同业态之间的壁垒,为建业用户提供个性化服务。平台可联动建业+APP,向建业用户发送定制级服务信息,精准适配用户需求,为建业用户制定个性化服务;也可选择推送给特定属性标签的客群人员,进行精准客群或特定客户营销,为顾客提供更好的服务,大幅提升建业用户体验。

随着中国“新基建”的到来,我们将快跑进入数字经济时代,大数据、人工智能等技术存在着广泛应用场景,智慧云识客只是技术在商业应用的冰山一角,未来还有更多的场景可以发掘。艾欧科技以美好未来生活的企业愿景,在云计算、AI、大数据等领域将继续坚持研发创新,为城市数字化转型和产业迭代升级提供一切可能性。


